The all-in-one
Connectivity Management Software
for construction
The freedom to connect your sites, people, and devices - anywhere

Managed and Unmanaged
You can choose between dumb-data connectivity, and fully managed solutions with human support
5G connectivity
Starlink internet
Wireless infrastructure
Fibre broadband
AI-powered CCTV
VoIP
Cloud connectivity, controlled by you - for mobile, fibre, Starlink, and more

6100+ Portal users, and growing

"Tardis4G has been great for us. The portal insights and technical support we get beats anything else out there."

Derek, Chief Buyer

Jenner Group

"Since we rolled out Tardis4G, we’ve seen vast improvements to the services we provide across our developments. The portal platform is excellent."

Kevin, IT Manager

Elan Homes

"The 5G provided by Tardis has impressed the project teams."

Tom, Commercial Manager

ISG

"Tardis4G helped us on several developments with their construction connectivity solutions."

Kieran, IT Help Desk

Hill Group

"We have used Tardis5G on several projects over the years and it has worked well."

Ian, Site Mobilisation

Multiplex

"My team have tried many site broadband providers and Tardis4G has worked well for us on sites and in our welfare vehicles."

Thea, Group IT Manager

Keltbray

"We found Tardis4G to be excellent for our business and we've used their site broadband on hundreds of sites over the years."

Mark, Field IT Technician

Costain

"Tardis4G provide an excellent service for our site teams."

Jordan, Director

SAC Construction

"Great service from Matt and his team. Tardis4G provided very reliable and seamless internet connections to our Sales Centres. No hesitation recommending them."

Kevin, Area Sales Manager

Redrow

"Having the Tardis4G units in the van makes it easier to connect customers when fibre provision is delayed."

Martin, Senior Engineer

Openreach

"Great service and very professional! We decided to stay with Tardis4G for another couple of years on our busy project."

Daniel, Project Manager

BEC Group

"We have always had a strong service from Tardis4G! The portal software is fantastic and this has removed a lot of day-to-day headaches."

Philip, IT Manager

Ash Construction

"Tardis4G is the perfect solution for our customers. I wouldn't hire another service."

Lucy, Customer Service

Sage Homes

"I am very pleased with the service we receive from Tardis4G. Always a very quick and efficient service. Great customer communication with all departments I have dealt with. I would highly recommend Tardis4G."

Wendy, Construction Secretary

Bellway

"You will find Matt and Tardis4G very proactive and responsive in trying to find a solution that works. They support us on short and long term requirements, and I have found them open and honest to do business with."

Chris, Managing Director

Berkley Homes

"The introduction of Tardis4G meant we can supply temporary mobile broadband to customers when we cannot provide a fibre connection."

Adam, Complaints Escalations

Openreach

"Tardis4G has been great for us when we've needed to react quickly and guarantee internet for our customers."

Chris, Commercial Manager

Miller Homes

"Tardis4G support us immensely well on our developments by providing customers with temporary home broadband, and this improves our survey scores. Matt and the team always provide an excellent service, mostly at short notice, as well as handling queries from our customers. I'll always recommend Tardis4G for construction site broadband needs."

Irfan, Senior Site Manager

Barratt Homes

"We use Tardis4G across our developments to connect people and customers."

Dean, Technical Director

Lioncourt Homes

"Matt and team have been a great addition as we can guarantee broadband for all customers when they move in."

Gareth, Managing Director

Taylor Wimpey

"I can honestly say if we hadn't used the Tardis4G broadband, we would have really struggled to operate. The engineers installed a network that other similar providers couldn't do."

Gary, Senior Project Manager

MAC Interiors

"As a project manager, it’s vital to have great broadband in our site offices. Tardis4G gives us that flexibility and convenience of using WiFi without the bother & expense of BT phone lines."

Robin, Site Manager

Countryside Partnerships

"We have used many connectivity suppliers, but Tardis4G has proven to be the best overall performer."

Savio, IT Procurement Manager

Willmott Dixon

"It has been a pleasure to work with Tardis4G. The broadband and service team are amazing!"

Andrea, Field Sales Manager

Persimmon Homes

"We moved away from an extremely similar provider to join Tardis4G. The portal software and general customer experience is far better than what we had elsewhere."

Derek, Chief Buyer

Buxton Building Contractors

"Having access to Tardis4G on demand has been great for us, and we have gained higher survey scores as a result."

Lisa, Customer Service Manager

Crest Nicholson

"Matt and team are very knowledgeable and understanding to adapt quickly and solve our connectivity challenges. The Tardis4G solution was fast and simple to setup. Definitely recommend."

Darren, Field IT Support Engineer

Seddon Homes

"We use Tardis4G to guarantee an internet connection on the day customers move in. Matt's team are very professional and support our customers extremely well."

Vanessa, Sales & Marketing Director

Bloor Homes

Critical Compound Connectivity

is paramount for a successful project in 2025, and this has been our view for over 29-years. Complete the form below, help us to help you, and discover why 200+ construction companies, civil engineering contractors, and homebuilders rely on our C3 formula.

How good is your Site Mobilisation, out of 10?

Would your site teams agree?

When did you last conduct an audit on your site set ups?


Register your Interest

Portal Features

Look at the amazing features we offer to enhance your experience.

Manage Locations

Add, remove, or update locations and sub-locations to maintain accurate and up-to-date location information.

Add/deactivate locations/sub-locations

Change and update all details

Search and filter locations by any criteria


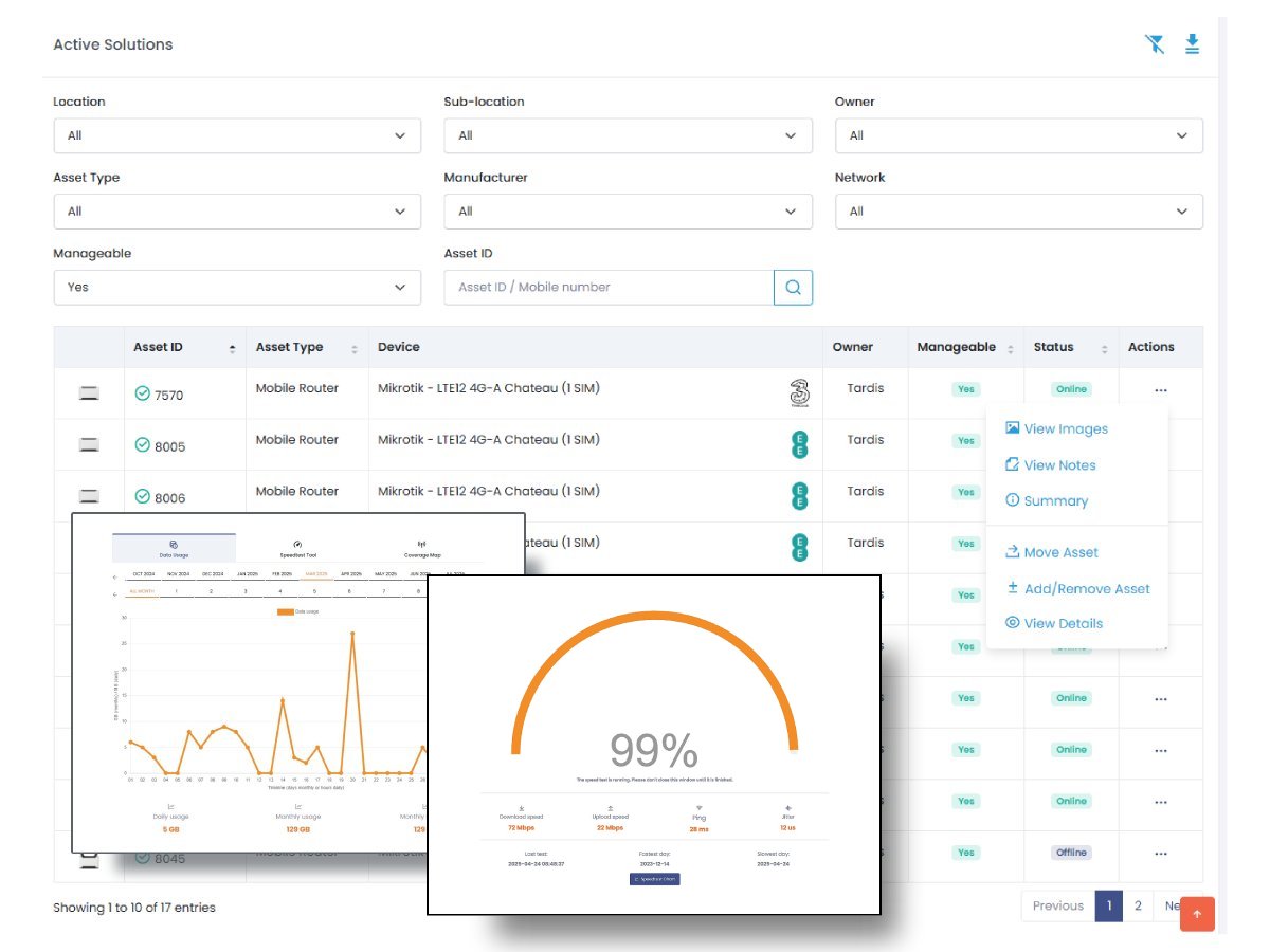
Manage Solutions

Monitor your devices’ connectivity status and manage them with ease.

Monitor connectivity status

Monitor assets globally or by specific location

Attach notes or images to each solution

Move solutions to other Location

Run speed test for manageable solutions

Monitor data usage


Manage Your Assets

You can add your assets to the portal and manage them efficiently.

Add various devices

Remove them if they are no longer needed

Move assets to other locations

Monitor assets globally or by specefic location


Statistics

A range of statistics is available to help you monitor locations, devices, assets, and more.

31

Locations

150+

Solutions

27

Users

42

Tickets